TCL智慧物联新升级,用能耗可视化重新定义中央空调管理
来源:TCL智能暖通2025-10-10
连锁餐饮行业,每一度电的背后都是成本与效率的博弈。传统用电管理方式常常面临"数据黑箱"——电费总额清晰,但空调用电占比、分时能耗波动、设备运行效率却无从追溯。
面对这一行业共性难题,TCL中央空调TMV6+系列智能多联机智慧物联平台,推出能效可视化解决方案,助力“很久以前”烤肉店实现空调用电可视化管理,从需求对接到方案落地仅用三天时间,展现出了惊人的响应速度与执行力!
01 项目概况
深圳分店原计划对店铺的排风、桌机、空调进行分项用电计量与可视化,并实现空调远程集控。然而,因现场排风与桌机线路已混合,计量改造难度极大。评估后,项目聚焦于空调用电这一清晰可溯的环节,将其作为节能突破的首要任务。

02 传统痛点
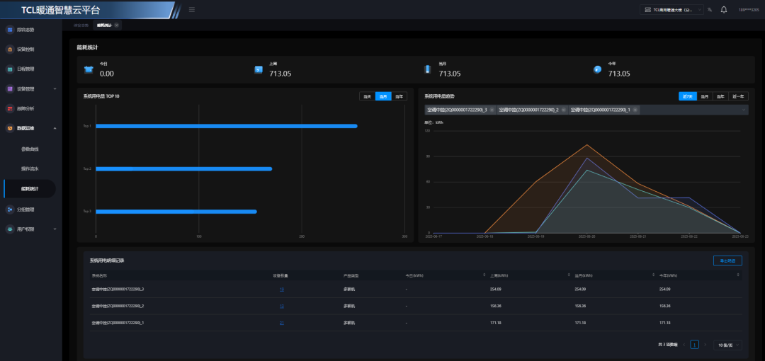
客户此前使用的竞品系统存在明显不足。电量显示界面的纵坐标会随着用电量动态浮动,导致不同时段的用电情况难以直观对比。时间轴刻度稀疏,每隔两个小时才显示一次数据,无法精准捕捉用电高峰。多设备电量混杂显示在一个页面,界面混乱且可读性差。这些问题使得能耗管理仍然停留在表面,无法为节能决策提供真正有价值的数据支撑。

03 解决方案
面对这些痛点,TCL快速响应,在三天内完成了需求对接、方案优化与系统部署。门店配置了TMV6+系列,其中系统一负责覆盖厨房与大厅区域。系统二负责大厅区域的制冷供暖。针对显示界面问题,该方案将纵坐标固定为40kW·h最大值,确保不同时段用电量的直观可比。时间轴细化到每小时标记,让用电情况一目了然。采用多设备分页显示方式,也为未来用电可视化功能拓展预留了空间。


04 核心优势
能源分析
全景能耗透视功能能够动态展示建筑日、月、年能耗变化曲线,精准定位异常波动时段及用电高峰时刻,提前预警过载风险,保障设备稳定运行。更值得称道的是,系统能从设备、楼层、区域等多个维度生成能耗排名,通过智能对比分析,深入剖析能耗差异根源,量化呈现能耗数据,为制定优化策略提供科学依据。

深度能效诊断功能具备主动智能监测功能可以主动智能监测,精准识别未关闭的空调等设备,及时推送关机提醒,有效避免无人使用情况下的能耗浪费,同时,当空调出现长时间设置过低或过高温度等过度调节情况时,系统会即时发出预警提示,并推荐合理的设定温度,在节能与舒适度之间找到最佳平衡点。

可行动的数据报告功能每月自动生成智能分析报告,通过深度挖掘空调运行日志和用户习惯,实现能耗数据的量化与透明化呈现,主动规避无效供能场景同时暴露隐性浪费。实现"人机协同"节能效果,全面提升整体能效水平。
分户计费
分户能耗精准计量系统能够动态分摊外机耗电量至各用户内机,通过智能算法确保在各种复杂场景下计费的准确性和公平性。无论是办公楼的不同租户,还是商业综合体的各个商铺,都能获得精确的能耗数据。对于连锁企业总部而言,系统支持实时查看各门店的空调用能情况,实现跨区域能耗对比与管理决策的数据支撑。对于门店现场管理人员,系统自动生成的清晰能耗报表,也极大简化了日常运维,推动节能行为落地。 由此,系统不仅在技术上实现精准计量,更在管理上为客户带来透明、高效、可追溯的用能体验,助力企业实现精细化能源管理。

数据存储与备份保障功能为分户计量提供了可靠基础。边缘网关负责计费数据的本地存储,即使在网络中断或断电情况下,也能确保数据完整性和安全性,有效防止数据丢失。自动抄表与数据采集功能大大提升了管理效率。系统能够定时自动采集电量数据,无需人工干预,提高数据采集的效率和准确性。云日志记录与追溯功能为数据分析提供支持。当出现用电异常或计费争议时,可以快速定位和解决问题,提升纠纷处理效率。

分费用查询与预警机制让能耗管理更加智能。用户可实时查看历史用电量和费用明细。权限管理与安全控制功能确保了系统规范运行。实施分级权限管理体系,严格限制不同用户的数据访问与操作范围,既保证了数据安全性,又确保了操作规范性。
05 创造价值
这一项目的成功落地,不仅带来了用电透明化、节能可量化、运维高效化的直接价值,更打造了一个可快速复制的样板工程。标准化、模块化的解决方案使其能够快速推广到其他连锁门店,为TCL中央空调在商业领域树立了良好的口碑标杆。从需求对接到落地见效,TCL用技术响应速度和场景适配能力证明了自己在智慧节能领域的专业实力,让每一度电都创造出了看得见的价值。

扫码关注暖通制冷空调杂志官方微信公众平台
(微信号:hvrac200561)关注最新行业资讯!
版权说明:凡来源标注为“暖通制冷空调在线”的信息、论文、图片内容均为本网原创,著作权受我国法律保护,未经书面许可,任何媒体、商业公司、网站、个人不得转载、复制或以其它形式侵犯本网权利






